autorenew
DefiLlama의 Pro 대시보드 차트 대규모 업그레이드: 밈 토큰 분석 강화

DefiLlama의 Pro 대시보드 차트 대규모 업그레이드: 밈 토큰 분석 강화

만약 밈 토큰 세계에 깊이 관여하고 있다면, total value locked (TVL), liquidity pools, 체인 활동 같은 DeFi 지표를 계속 주시하는 것이 얼마나 중요한지 잘 알 것입니다. 바로 그 부분에서 DefiLlama가 등장합니다—블록체인 전반의 DeFi 데이터를 추적하는 데 자주 사용되는 강력한 분석 플랫폼이죠. 최근 그들은 트윗을 통해 흥미로운 업데이트를 공개했는데, Pro 대시보드 차트의 업그레이드를 발표했습니다. 이 변화가 무엇을 의미하는지, 그리고 왜 밈 토큰 애호가들에게 중요한지 살펴보겠습니다.

What's the Buzz About?

In a 2025년 10월 8일에 게시된 트윗, DefiLlama shared: "The DefiLlama Pro dashboard charts got an upgrade recently. Use our automated chart builder or add individual metrics." Accompanying the announcement was a video demo showcasing the new features in action.

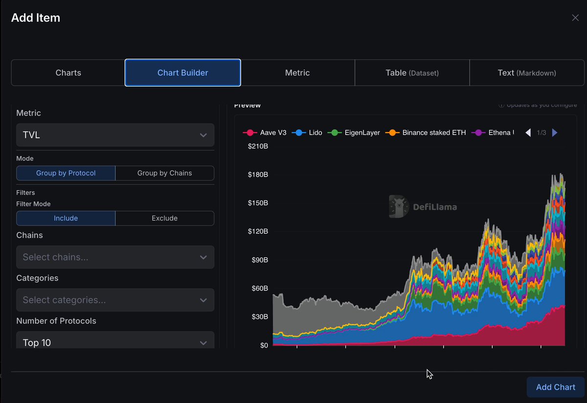
업그레이드는 차트 생성 과정을 더 직관적이고 유연하게 만드는 데 초점을 맞추고 있습니다. 사용자는 이제 자동화된 차트 빌더를 활용해 TVL 같은 주요 지표를 기준으로 프로토콜 또는 체인별로 빠르게 시각화를 생성할 수 있습니다. 특정 체인, 카테고리 또는 프로토콜을 포함하거나 제외하도록 필터를 적용할 수 있고, 상위 성과자들(예: 상위 10개 프로토콜)만 표시하도록 제한할 수도 있습니다.

TVL 지표를 보여주는 DefiLlama 차트 빌더 인터페이스

데모에서 볼 수 있듯 인터페이스는 깔끔하고 사용자 친화적입니다. 지표를 선택하고, 그룹화 옵션을 고르고, 필터를 추가하면 미리보기가 실시간으로 업데이트됩니다. Aave V3, Lido, 또는 EigenLayer 같은 프로토콜별로 데이터를 쌓거나 체인별 트렌드를 분석하든, 이 도구는 복잡한 데이터를 한눈에 이해하기 쉽게 만들어 줍니다.

Why This Upgrade Matters for Meme Tokens

Meme tokens는 종종 Solana, Base, 또는 Uniswap 같은 Ethereum 기반 DEXes와 같은 플랫폼에서 출시되며 DeFi의 황야에서 활발히 움직입니다. 하지만 이들의 성과를 추적하는 것은 단순한 가격 차트만 봐서는 부족합니다; 기저 유동성, 관련 풀의 TVL, 그리고 다른 자산들과의 비교를 이해해야 합니다.

새 차트 빌더로 할 수 있는 일:

  • Monitor Meme Liquidity Trends: 밈이 활발한 특정 체인(예: pump.fun 출시가 많은 Solana)을 필터링하고 프로토콜별로 그룹화해 유동성이 어디로 흐르는지 확인하세요.
  • Compare TVL Across Meme Ecosystems: 밈 파밍 프로토콜의 성과를 보고 싶나요? DEXes나 yield farms 같은 카테고리의 TVL 성장률을 강조하는 차트를 만들어 떠오르는 기회를 포착할 수 있습니다.
  • Customize for Deeper Insights: 거래량이나 사용자 활동 같은 개별 지표를 수동으로 추가해 더 세밀한 분석을 하세요. 이러한 지표는 밈의 열기와 지속 가능성을 판단하는 데 중요합니다.

이 기능은 전문가만을 위한 것이 아닙니다—밈 토큰 지식 기반을 구축하려는 누구에게나 접근성이 좋습니다. 블록체인 실무자로서 이러한 도구들은 FOMO에 휩쓸려 실수하는 일을 줄이고, 데이터 기반 전략에 집중하도록 도와줍니다.

How to Get Started with DefiLlama Pro

아직 DefiLlama를 사용하지 않는다면 그들의 웹사이트로 가서 Pro 버전에 가입해 이러한 고급 대시보드에 접근하세요. 무료 티어도 충분히 유용하지만, Pro는 맞춤형 차트, 더 깊은 데이터셋 등을 해제합니다.

빌더를 실험해 보세요: 먼저 체인별 TVL로 간단하게 시작한 뒤, 밈 관련 카테고리 필터를 추가해 보세요. 예를 들어, 주요 스테이블을 제외하고 변동성이 큰 밈 자산에 집중하거나 최근 출시작으로 좁혀 볼 수 있습니다.

Community Reactions and Future Implications

그 트윗은 몇몇 답글을 불러일으켰고, @PeppenTweeting 같은 사용자는 깔끔한 디자인을 칭찬하며 어떤 지표를 먼저 추적할지 고민한다고 했습니다—TVL은 여전히 중요하지만, 데이터를 창의적으로 활용하는 것이 진정한 이점이라는 반응도 있었습니다. 다른 이들도 비슷한 의견을 내며 추가 업데이트를 촉구했습니다.

앞을 내다보면, 이런 업그레이드는 DefiLlama의 암호화폐 생태계 내 역할을 더욱 공고히 합니다. 밈 토큰 내부자들에게는 빠르게 움직이는 시장을 탐색할 수 있는 더 나은 도구를 의미하며, 다음 큰 펌프를 남들보다 먼저 포착할 가능성을 높여줍니다.

Meme Insider에서 더 많은 DeFi 및 밈 토큰 인사이트를 계속 확인하세요. 어떤 지표를 차트로 보고 싶나요? 댓글로 의견을 남겨주세요!

추천 기사

Solana Accelerate APAC 상하이에서 시작: Lily > ***- Lily Liu가 행사에서 Solana의 진행 상황, 로드맵, 비전 및 그녀의 블록체인 여정을 공유했습니다.*** Liu가 로드맵과 커뮤니티 성장을 공개

Solana Accelerate APAC 상하이에서 시작: Lily > ***- Lily Liu가 행사에서 Solana의 진행 상황, 로드맵, 비전 및 그녀의 블록체인 여정을 공유했습니다.*** Liu가 로드맵과 커뮤니티 성장을 공개

상하이에서 열린 활기찬 Solana Accelerate APAC 행사를 둘러보세요. Lily Liu가 전하는 Solana의 미래, 업계 토론, 중국 내 Solana 커뮤니티의 폭발적 성장 등 블록체인 열성자와 meme token 빌더에게 유용한 소식들입니다.