autorenew
DeFi Llama 将 ETH Strategy 纳入 Treasuries 仪表板:杠杆 ETH 曝险解析

DeFi Llama 将 ETH Strategy 纳入 Treasuries 仪表板:杠杆 ETH 曝险解析

大家好,币圈爱好者们!如果你关注 DeFi 并且一直在寻找更聪明的方式管理你的 ETH,那么你一定要看看来自 DeFi Llama 的最新动态。他们刚刚在 Treasuries 仪表板中新增了 ETH Strategy,把这个巧妙的协议摆到了台面上——它正在重塑我们对以太坊杠杆曝险的认知。

有什么大新闻?

在一条近期的推文中,DeFi Llama 宣布他们现在开始追踪 ETH Strategy,称其为一个国库累积协议,旨在为你提供杠杆化的 ETH 感受,同时避免保证金追缴或恼人的波动衰减。对于不熟悉该术语的人,波动衰减指的是价格反复波动会随着时间侵蚀你的收益,尤其在杠杆产品中更为明显。ETH Strategy 通过专注于可持续的链上金库管理绕开了这一点。

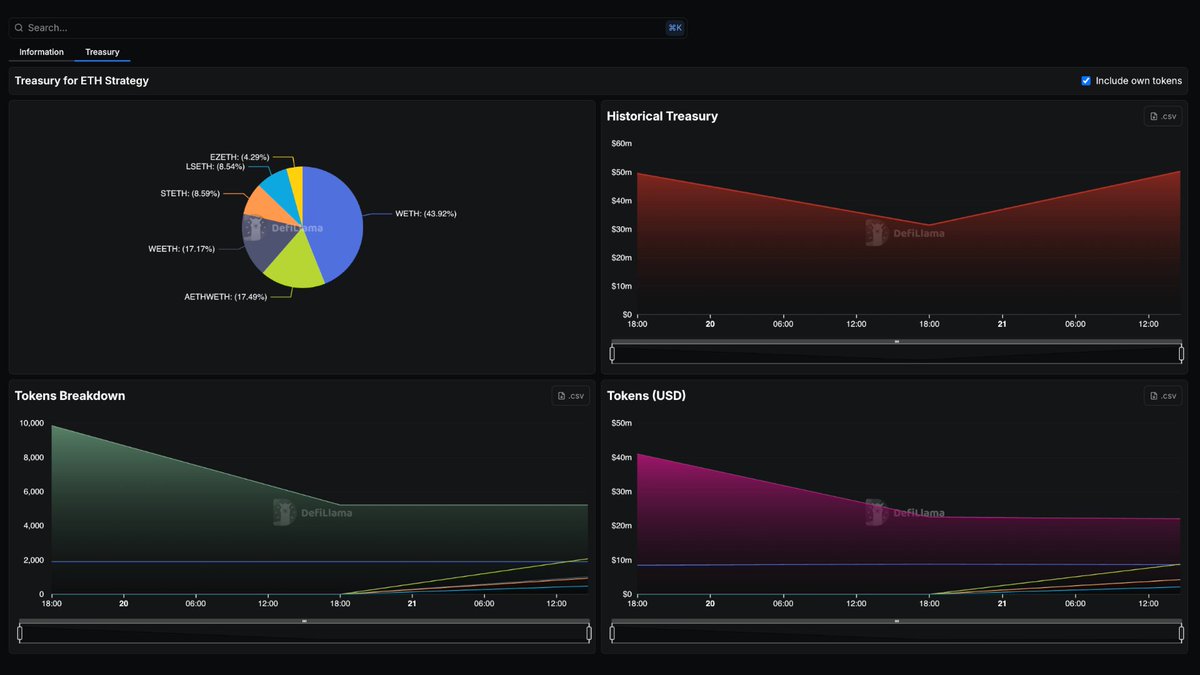
下面是 DeFi Llama 分享的仪表板一瞥,展示了 ETH Strategy 金库持仓的构成:

DeFi Llama Treasuries Dashboard for ETH Strategy showing pie chart and historical charts

你可以看到饼图突出了 LSETH、EZETH、STETH 等资产,历史趋势有所回落但依然坚挺。对于关注协议健康状况的数据爱好者来说,这是很直观的信息展示。

拆解 ETH Strategy

那么,ETH Strategy 到底是什么?可以把它看作以太坊版的 Michael Saylor 在 MicroStrategy 上那种比特币囤积策略,不过为 DeFi 做了放大与改造。它是一个自治的链上协议,允许用户通过金库系统获得放大了的 ETH 曝险。简单来说:

  • 如何运作:协议通过发行可转换债务(债券)并出借金库资产来构建一大笔 ETH 储备。这些 ETH 随后被质押或借出以产生收益,收益再被再投资,以使金库的增长速度超过其原生代币 STRAT 的供应增长。

  • 主要优势:没有清算风险意味着在市场下跌时你不会被扫出。它使用动态债务调整来保持稳定,还有一个 Gamma Vault,用来卖出 ETH 的认购期权以获取额外的 delta 中性收益——也就是不押注方向的溢价收入。

  • 为什么很酷:STRAT 持有者受益于对持币者有利的稀释效果,随着时间推移每枚代币对应的金库净值在增长。它被设计为一种“更好的持有 ETH 的方式”,尤其适合长期看多的投资者。

最近,ETH Strategy 筹集了高达 12,342 ETH(约合 4650 万美元)的资金,显示出投资者的浓厚兴趣。这也让它成为逐渐成形的以太坊金库公司趋势中的一员,借鉴比特币路径但将 staking 收益纳入其中。

这对 DeFi 和 Meme Token 爱好者有什么意义

虽然 ETH Strategy 本身并不是 meme 代币,但它对以太坊上那片疯狂的 meme 世界有影响。像这样的协议能稳定 ETH 生态,而 ETH 又是大多数 meme 币的基础。更好的金库工具意味着更多资本流入 DeFi,可能提升流动性并推动创新,最终惠及那些有趣且易传播的项目。另外,如果你持有基于 ETH 的 meme 代币,理解这类杠杆策略可以帮助你在不踩常见坑的情况下对冲或放大你的仓位。

DeFi Llama 把它加入仪表板也是在给出认可——他们是透明分析的首选来源,追踪从 TVL(锁定总价值)到协议收入的方方面面。如果你在构建区块链技术的知识库,关注像这样的金库是提前发现趋势的关键。

最后想说

ETH Strategy 正在证明 DeFi 可以让复杂的金融策略更易接近且更安全。去看看 DeFi Llama 的 Treasuries 页面 深入了解,或访问 ETH Strategy 的官网查看完整机制。无论你是资深交易员还是刚涉足加密,这类创新正是让领域充满活力的原因。你怎么看——准备好在没有戏剧化清算风险的情况下探索杠杆化 ETH 了吗?在评论区分享你的看法吧!

你可能感兴趣